FME Flow is your Data Engine

Pulse by Locus is your Dashboard

Pulse by Locus gives FME technicians, team leads and managers a single real-time view of job health, engine performance, errors and user activity. No more blind spots.

Book a Demo

Most FME Flow teams are missing the full picture

Pulse was built to fix this

Silent Failures

You find out a job has been failing because someone complained, and not because you caught it.

Manual Reporting

Your manager asks for a system health update. You spend half a day pulling it together yourself.

No Single View

Two engines, dozens of automations, and no single place to see what’s actually running right now.

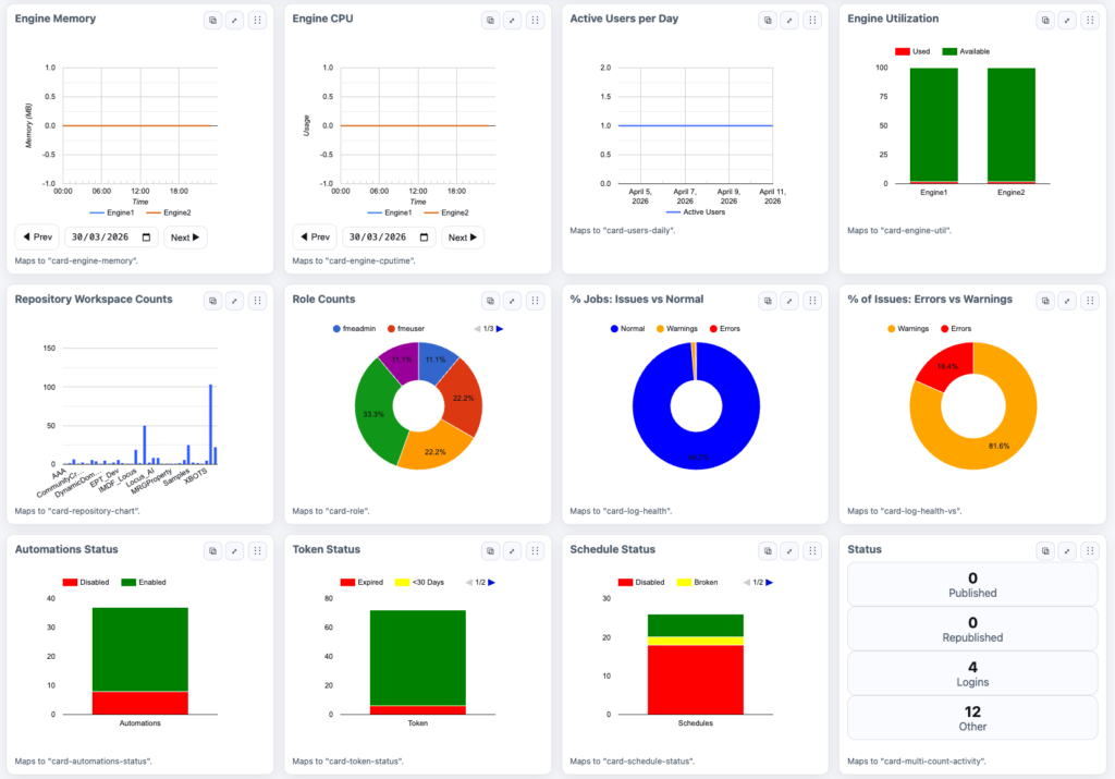
Memory & CPU Tracking

Real-time engine memory and CPU performance across two engines

Job Health Breakdown

Job health status split between normal jobs, warnings and errors

Automation Status & More!

Automation status, scheduled tasks, log statistics and system information

This is what control looks like

what pulse does 

Pulse by Locus is everything you need to run FME Flow with confidence

System Monitoring

Know the moment something goes wrong, not after the fact. Near real-time updates on job status, system health and queue delays across your entire FME Flow environment

Performance Insights

Spot the jobs quietly grinding your engines. Track volume, identify trends, and monitor CPU and memory usage so you can act before performance degrades

Smart Error Detection

Resolve workspace failures before they become someone else’s problem. Surface, diagnose and fix issues faster with clear error-to-warning breakdowns and job history

User and Activity Tracking

See who is running what and whether it should be running at all. Understand how your team uses FME Flow day to day, from active users to role distribution.

Customisable and Secure

Built to fit your environment, not the other way around. Role-based access, flexible dashboard views, and scalable configuration for your organisation’s structure.

get a demo

See Pulse in your Environment

Request a Pulse Demo or Quote


FAQs

What is Pulse for FME Flow?

Pulse is a monitoring and performance dashboard for FME Flow that gives you a near real-time view of jobs, automationsand system health so you can run your environment with confidence.

Why do I need a dashboard for FME Flow?

FME Flow can run many jobs and automations at once, and without a central view it’s easy to miss failures, slowdowns or bottlenecks. Pulse brings everything together in one place so you can see what’s happening as it happens.

What problems does Pulse solve?

Pulse helps you detect issues early, understand system performance, reduce manual reporting and gain visibility across your entire FME environment.

What can I monitor with Pulse?

Pulse gives you visibility into job status, automation activity, system performance, resource usage and overall platform health.

Can Pulse help improve performance?

Yes, Pulse helps you identify bottlenecks and inefficient workflows by showing how your system is performing over time.

Who is Pulse designed for?

Pulse is designed for FME administrators, data engineers and teams responsible for managing and maintaining FME Flow environments.

How does Pulse help reduce risk?

Pulse surfaces errors and warnings early so you can resolve issues before they affect downstream systems or stakeholders.

Can Pulse replace manual reporting?

Yes, Pulse removes the need for manual system checks by providing a live, always-on view of your FME environment.

Does Pulse work with multiple FME engines?

Yes, Pulse provides a consolidated view across multiple FME engines so you can monitor performance in one place.

Is Pulse secure?

Yes, Pulse can be configured to align with your organisation’s security requirements, including controlled access to dashboards and data.

Have questions? Locus is here to help.

Chat to Locus